四川佳联艾曼科技平台
首页
产品中心
产品中心
我们为企业打造了一个全面的数字化基础设施,涵盖了从设备管理、组态管理到工单运维、制造执行等各个关键环节。同时,我们融合了基于大数据分析的智能算法、碳资产管理等前沿技术,助力企业提升决策效率和可持续发展
硬件商城
提供个性化推荐和智能化服务,能够根据用户的偏好和需求提供定制化的产品和服务
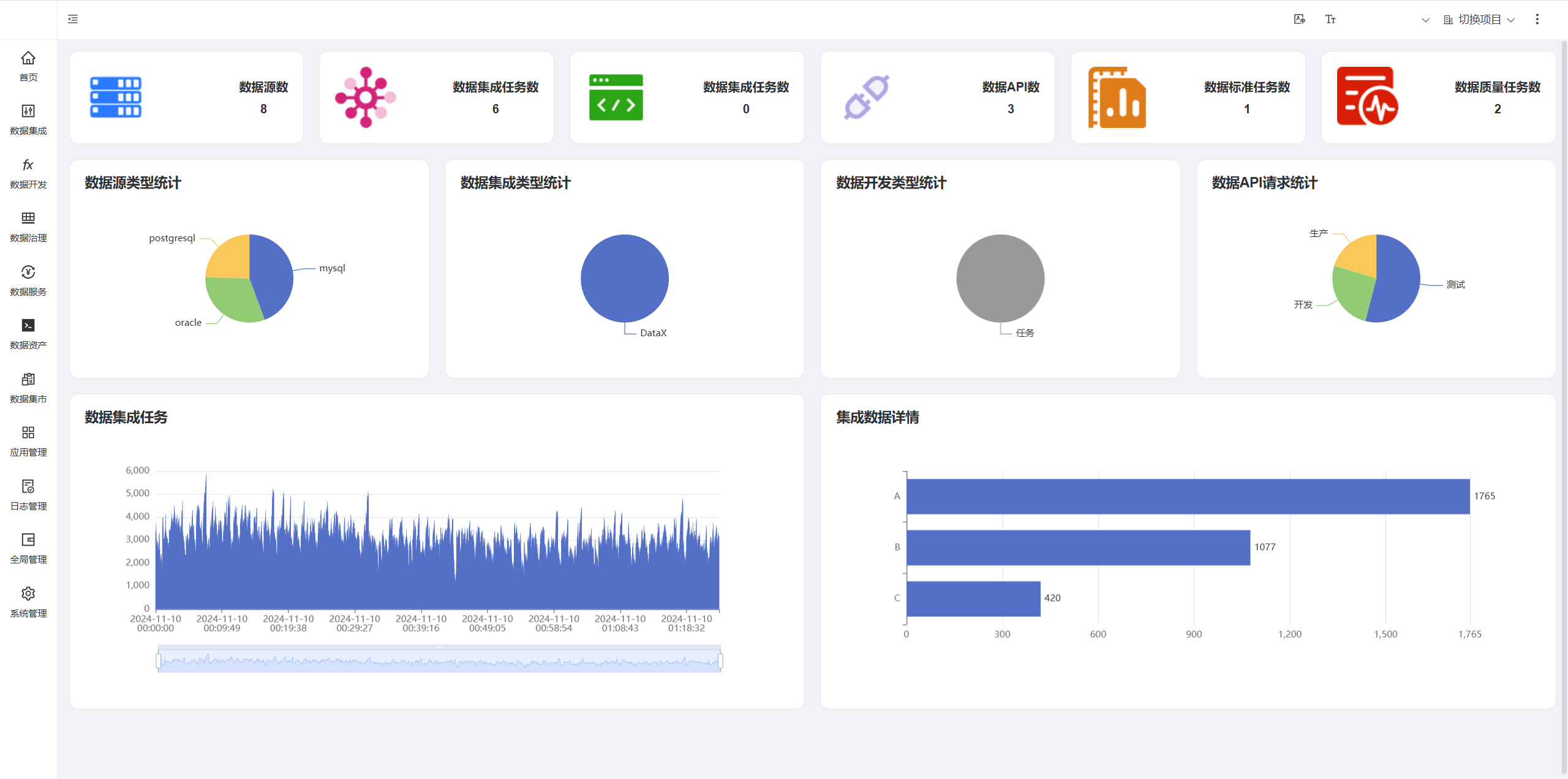
物联网平台
智能科技物联网平台支持设备接入与联动控制,实现即时告警;提供自定义组态图表大屏,直观展示系统状态;全面监测水、电、气、冷、热等能耗数据,并进行深入分析;同时,平台还涵盖巡检、保养、维修工单等运维管理功能,助力企业高效运维。
数据中台
整合各类数据资源,提供数据共享与分析支持,助力业务创新
数字孪生
通过虚拟模型实时反映物理实体,助力决策与预测分析
低代码平台
图形化界面和拖拽式组件,简化应用开发和部署,快速构建和迭代各业务应用。
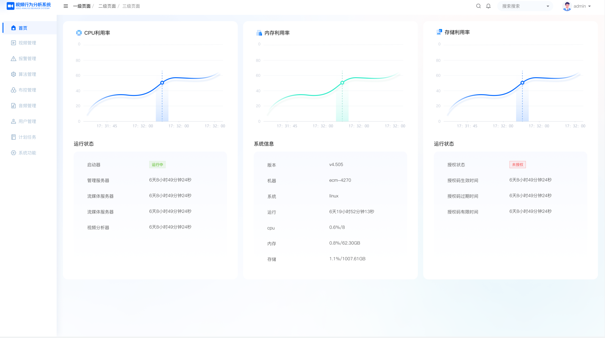
EMES系统
制造执行系统,实时监控生产过程,提升生产效率与质量
算法分析
基于大数据分析的智能算法,提升业务决策的准确性与效率
AI大模型
AI大模型可以辅助客户快速掌握工艺,整合及分析不同物联网设备数据,提供全面的信息视图,辅助用户决策。
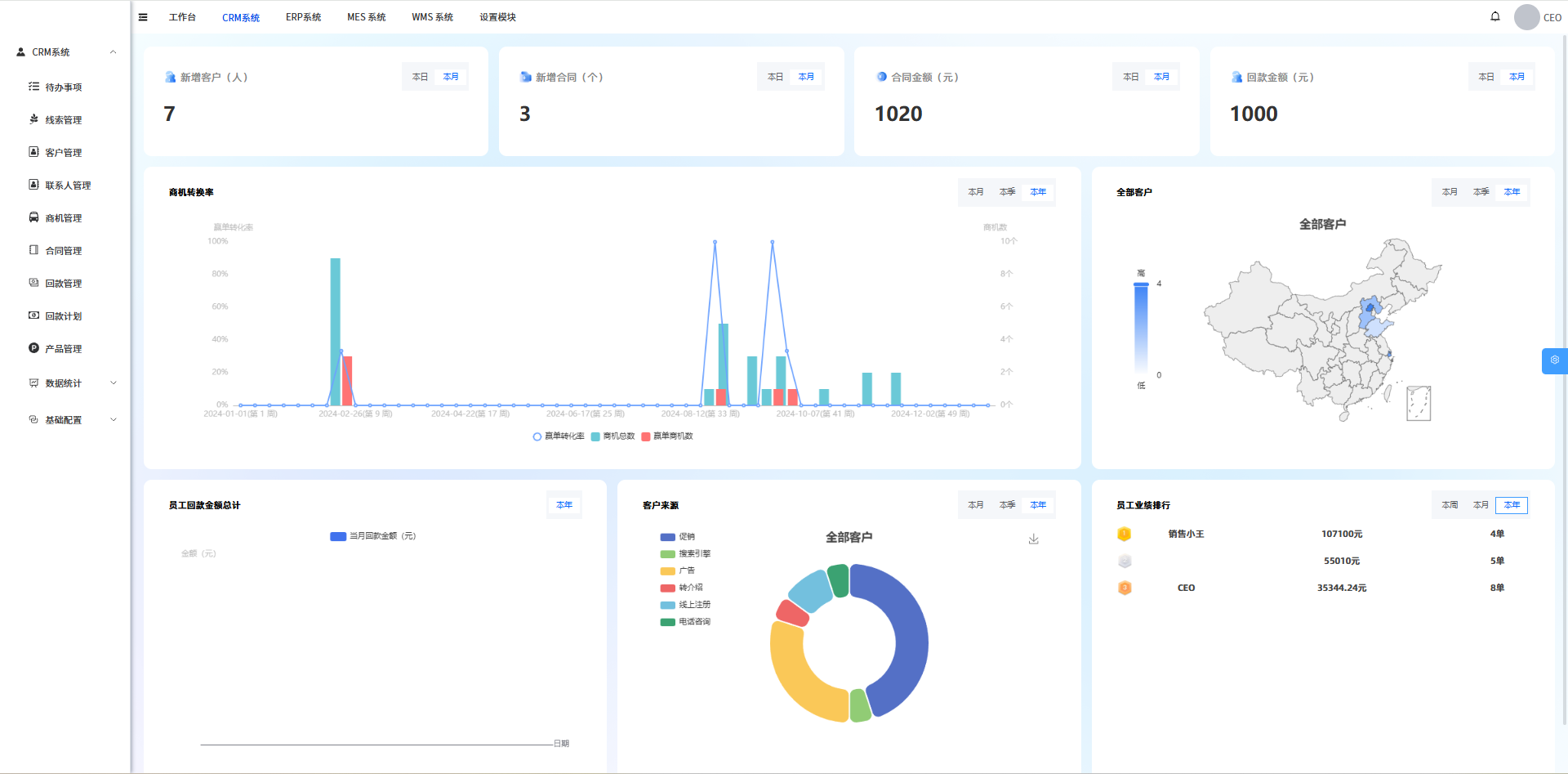
业务系统
业务系统
业务系统
智能缴费系统
智慧水务系统是指结合先进的传感器技术、大数据分析和智能控制系统,利用信息和通信技术进行水资源管理和运营的系统。它涵盖了供水、排水、污水处理等方面,旨在提高城市水务设施的效率和可持续性。
智慧园区系统
通过对园区内各类设施、资源和人员的全面感知和精细化管理,实现园区的高效运营和优质服务。
智慧水务系统
智慧水务系统是指结合先进的传感器技术、大数据分析和智能控制系统,利用信息和通信技术进行水资源管理和运营的系统。它涵盖了供水、排水、污水处理等方面,旨在提高城市水务设施的效率和可持续性。
智慧农业系统
融合了物联网、大数据分析、人工智能等多种技术,旨在提高农业生产的效率和质量,降低资源浪费和环境影响
智慧矿山系统
实现了矿山开采、运输、加工、管理等多个环节的数字化、网络化、智能化,极大地提升了矿山的运营效率和管理水平。
智慧工地管理系统
融合了物联网、大数据、云计算、人工智能等先进技术,实现了工厂生产过程的数字化、自动化、智能化。
智慧工厂管理系统
融合了物联网、大数据、云计算、人工智能等先进技术,实现了工厂生产过程的数字化、自动化、智能化。
智慧城市系统
提升城市治理水平、促进城市经济发展、提高居民生活质量,实现城市的可持续发展。
智慧酒店
双品牌平台,新零售赋能产品,为酒店引流增收
案例展示
案例展示
展示各类AI数智化产品的实际孵化项目案例,直观呈现落地成果与应用实效。
资产管理系统
通过先进的条形码技术对资产实物从购置、领用、清理、盘点、借用归还、维修到报废进行全方位准确监管,旨在提高资产管理的效率和准确性
EMS能源管理
一种集软硬件于一体的智能化系统,用于监控、控制和优化能源系统中的能量流动和能源消耗
光伏电站监测
运用现代技术实时监测、分析光伏电站数据,提高运维效率与发电效益,具备远程监控、故障诊断等功能
工地管理系统
通过集成化平台,实现工地管理的数字化、智能化,有效提升了施工安全、质量、效率和管理水平
园区管理系统
对园区内的设施、资源、环境、安全等进行全面感知、智能分析、精准控制和优化决策,从而实现园区的智能化、高效化、节能化管理
智慧灌区系统
利用现代信息技术,对灌区的水资源进行实时监测、优化配置,以实现高效节水、科学灌溉和智能化管理的一种新型灌区模式
农田养殖系统
通过将传感器安装在农田中,可以实时收集和监测土壤湿度、温度、光照强度等数据,并结合农作物的需求和生长规律,通过智能算法和模型预测作物的生长趋势和病虫害发生的风险
源网荷储协调
促进供需两侧精准匹配,最大化利用清洁能源,有效解决清洁能源消纳及其产生的电网波动性等问题,提高电力系统综合效率
服务器运维监控
服务器运维监控云平台是一种针对云服务资源和互联网应用进行监控的SaaS平台,它基于云计算技术,通过实时采集、分析云环境中各个组件的性能数据,为用户提供全面的运维监控解决方案
冶金工厂系统
整合工厂内的人员、机器、设备和基础设施,实现多系统之间实时的管理、协调和控制的一种生产模式。
中水处理系统
中水处理是水资源管理和再利用的一个重要环节,它涉及将废水或污水经过一系列处理工艺,转化为符合特定水质标准的中水,然后用于各种非饮用水用途。
社区数据中心
通过利用各种智能技术和方式,整合社区现有的各类服务资源,为社区群众提供政务、商务、娱乐、教育、医护及生活互助等多种便捷服务的模式。
空调机房系统
中央空调高效机房是指其能效比(EER或COP)较高的机房。能效比是机房总输出制冷量(或总冷量)与机房总耗电量(或系统总电量)的比值。
水厂控制系统
水厂控制系统是水司生产调度管理系统的一个子系统,它对于确保供水流程的安全可靠、提高治水效率以及降低运营成本具有重要意义。
喷油螺杆泵系统
喷油螺杆泵测试系统是一个复杂而精细的系统,旨在全面评估喷油螺杆泵的性能和可靠性。
废水回用系统
废水回用系统是一个重要的水资源循环利用系统,它在工业、市政等多个领域都有广泛的应用。
电气控制系统
多级亚音速电气控制系统可能应用于需要精确控制气流速度、压力等参数的场合,如航空发动机、燃气轮机、风力发电等领域。在这些领域中,多级控制可以实现对不同层级或阶段的精确调控,以满足特定的性能要求。
燃烧机系统
燃烧机是一种能够将燃料和空气混合后进行燃烧,从而将化学能转化为热能和机械能的设备。
加热烟气脱硝
带钢加热炉烟气脱硝是钢铁工业中减少氮氧化物(NOx)排放的重要措施
医院建筑大屏
通过信息化手段,对医院的人、财、物等多方位进行管理和监控,实现医院管理的精细化
智慧社区大屏
智慧社区管理系统是一个综合性的平台,集成了各种智能化系统,对社区内的信息进行采集、处理、分析和应用。
综合安防系统
综合安防系统是一种集视频监控、报警、门禁、巡更等多种安防设备及技术于一体的综合性安全保障系统。
应急系统管理
应急管理系统是一个涵盖应急准备、监测预警、应急响应(应急指挥)和应急恢复,由应急需要的组织机构、人员物资的储备与运输、通讯设施等构成的,运用各种技术手段和方法,以期有效预防和处理突发事件,减少损失,恢复社会稳定和公众对政府信任的系统。
街道管理系统
街道管理系统是城市建设智能化的重要组成部分,它旨在通过应用信息技术提升街道的管理水平和服务质量,为居民创造更安全、便捷、舒适的生活环境。
锅炉产业平台
通过实时监测、数据分析、远程管理等功能,帮助锅炉企业提高运营效率、降低能耗、保障安全生产。
电力大屏系统
电力大屏系统是基于先进的可视化技术、大数据分析以及物联网技术构建的集成系统,它在电力行业中具有广泛的应用和重要的价值。
消防应急系统
通过更早发现、更快处理火灾,将火灾发生风险和影响因素降到最低,提升消防管理能力。
AI算法分析
通过自动化和智能化的方式,对海量数据进行深度挖掘和分析,从而发现数据中的隐藏规律、趋势和模式,为企业和组织提供有价值的洞察和决策支持。
园区安防系统
园区安防系统是以出入口控制、视频监控、入侵报警、巡逻管理等子系统构成,借助感知、传输、平台与应用等技术架构,实现实时监控预警、智能分析、联动处置,保障园区人员、资产与设施安全的综合性系统。
智慧公寓系统
智慧公寓系统是利用现代信息技术,将物联网、大数据、云计算、人工智能等前沿科技融入公寓管理与运营的一站式解决方案,旨在为住户提供更便捷、舒适、安全的居住体验,为管理者实现高效、精准、智能的管控模式。
煤矿管理平台
智能煤矿综合管理平台是一种整合了大数据、云计算、物联网和人工智能等先进技术的综合性监管系统
工地管理平台
工地综合管理平台是顺应数字化时代潮流,专为建筑工地打造的一站式智能管控解决方案。它整合了先进的信息技术,如物联网、大数据、云计算、人工智能等,将工地的人员、设备、材料、施工流程、安全质量等诸多要素纳入统一管理体系,打破信息孤岛,实现实时、精准、高效的全方位管控,助力建筑工地迈向智能化、精细化运营。
智慧水库系统
智慧水库是综合运用物联网、大数据、云计算、人工智能等先进技术,对水库的工程设施、水资源、水环境、水生态等进行全面感知、实时监控、智能分析和精准调度的现代化水利管理模式。它旨在提升水库的安全性、可靠性和运行效率,实现水资源的科学调配和可持续利用。
河湖管理平台
智慧河湖管理平台是一种利用现代信息技术实现对河湖全方位、智能化管理的系统平台。
水产养殖平台
随着人们对水产品需求的不断增长以及科技的快速发展,传统水产养殖模式面临着诸多挑战,如资源浪费、养殖环境难以精准控制、病害防治不及时等,限制了水产养殖业的可持续发展。智慧水产养殖平台旨在利用先进的信息技术,构建一个全方位、智能化的养殖管理体系,实现水产养殖的精细化、高效化和绿色化,提升水产养殖的质量和效益。
智能运维系统
智能运维系统是一种利用先进的技术手段,如人工智能、大数据、自动化技术等,对 IT 系统、网络设备、软件应用等进行全方位监控、管理和维护的综合性系统。它旨在提高运维效率、降低运维成本、减少故障发生的概率,并在故障发生时能够快速响应和恢复服务。
智慧场馆系统
智慧场馆平台通过融合先进的信息技术,旨在实现场馆的智能化管理和服务,提升场馆的运营水平和用户满意度。
展厅中控系统
智慧展厅中控系统作为智慧场馆平台的重要组成部分,旨在为展厅的高效运营和优质展示提供核心支持。它通过集成和控制展厅内的各类设备与系统,实现对展厅环境、展示内容、用户交互等方面的智能化管理与调控,为参观者带来便捷、个性化的参观体验,同时助力展厅管理者提升管理效率和决策科学性。
生长预测虫害
有害生物防控系统是一个综合性的管理体系,旨在预防和控制对人类生活、生产甚至生存产生危害的生物。这些生物可能包括昆虫、动物、植物、微生物乃至病毒等
智慧城市系统
智慧城市的应用场景非常广泛,包括但不限于智慧交通、智慧园区、智慧社区、智慧景区、智慧机场、智慧楼宇、智慧矿山、智慧水务、智慧旅游等。这些应用场景通过集成先进的技术手段,实现了城市资源的高效管理、优化和协同,提高了城市的可持续性、可操作性和生活质量。
Ibms楼宇运维
智慧楼宇系统通过**“感知-分析-决策-执行”闭环**,实现建筑管理的智能化与可持续化,其核心价值在于提升效率(管理效率提高30%)、保障安全(事件响应时间缩短50%)及优化体验(用户满意度达85%)。未来,随着技术融合与政策推动,智慧楼宇将成为城市数字化转型的重要载体。
零碳园区系统
在全球积极应对气候变化、大力推动绿色低碳发展的背景下,零碳园区作为实现碳中和目标的重要实践载体,正受到越来越多的关注。零碳园区能源管理系统是实现园区能源高效利用、优化能源结构、降低碳排放的核心支撑。通过整合先进的信息技术与能源管理技术,该系统能够实时监测、分析和调控园区内的能源生产、传输、分配和消费全过程,助力园区达成零碳目标,实现可持续发展。
工地大屏系统
随着建筑行业的快速发展,传统工地管理模式在效率、安全、质量等方面的弊端日益凸显。为提升工地管理水平,保障工程顺利推进,智慧工地系统应运而生。它融合物联网、大数据、人工智能、云计算等先进技术,实现对工地人、机、料、法、环各要素的全面感知与智能管理,推动建筑施工向智能化、精细化转变。
污水管控系统
随着城市化进程加快和环保要求的日益严格,污水处理厂作为城市基础设施的重要组成部分,承担着净化污水、保护环境的关键任务。然而,传统污水厂管理模式存在监测滞后、调控不精准、信息孤岛等问题,难以满足高效、稳定处理污水的需求。污水厂管控系统利用物联网、大数据、人工智能等先进技术,实现对污水厂全流程的智能化管理,提升污水处理效率和质量,降低运营成本,为城市水环境的改善提供有力支持。
净水管控系统
净水厂管控系统是用于对净水厂生产运行各环节进行监测、控制和管理的综合系统,旨在保障安全优质供水、提高生产效率、降低运营成本
水库管理平台
智慧水库管理平台是运用物联网、大数据、人工智能等先进技术,对水库的运行状态、水资源利用、安全管理等进行全方位、智能化管理的系统。其目的是提升水库管理的效率、安全性和科学性,实现水资源的合理调配与利用,保障水库的安全稳定运行。
工地大屏系统
工地大屏看板是一种安装在施工现场的大型可视化展示设备,主要用于实时呈现项目关键信息,实现高效沟通与协作,提升工地管理效率,保障项目顺利推进。
绿色能源及减排系统
在全球能源需求持续攀升和环境问题日益严峻的双重背景下,传统化石能源的局限性愈发凸显,其不仅面临着资源枯竭的危机,燃烧过程中产生的大量污染物和温室气体,更是给生态环境带来了沉重负担。发展绿色能源及减排系统已成为应对能源与环境挑战的关键举措,对于实现可持续发展目标具有不可替代的重要意义。绿色能源具备可再生、清洁、低碳等显著特性,能够有效缓解能源短缺问题,减少对环境的污染和破坏。而减排系统则通过技术创新和管理优化,降低各类污染源的排放,助力生态环境的修复与保护。
能源管理系统
在全球能源需求持续增长、能源供应紧张以及环保要求日益严格的背景下,能源管理系统(Energy Management System,EMS)成为各行业优化能源利用、降低成本、减少碳排放的关键工具。它借助先进的信息技术与自动化技术,实现对能源生产、传输、分配和消耗的全方位监控与精细化管理。
机械臂控制系统
智慧机械手臂是在传统机械手臂基础上,融合先进传感、智能算法、人工智能等技术,具备更高自主性、适应性和交互性的机械手臂
园区孪生系统
园区数字孪生系统是一种利用数字化技术构建的,与现实园区相对应的虚拟模型系统。它通过对园区内各类数据的采集、整合与分析,在虚拟空间中精准映射出现实园区的全要素和全生命周期过程,实现对园区的实时监测、智能管控和科学决策。
工厂设备监测
工厂设备监测系统是保障工厂高效稳定生产的关键设施,通过实时采集、传输、分析设备数据,助力企业全面掌控设备状况。
TPM-设备管理
TPM 设备管理系统,即全面生产维护(Total Productive Maintenance)设备管理系统,是一种以提高设备综合效率为目标,全员参与的设备管理理念和方法体系,常借助信息化手段落地实施,从而提升企业设备管理水平和竞争力。
智慧大屏看板
智慧大屏看板
工厂园区大屏
智慧工厂园区系统是综合运用多种先进技术,对工厂园区内的人、设备、生产、安全等各方面进行智能化管理的系统,旨在提升工厂的生产效率、管理水平和综合竞争力
智能污水厂
智能污水处理厂系统综合运用多种先进技术,实现污水处理流程的智能化管理与优化。
农业大屏系统
智慧农业大屏系统是集成物联网、大数据、云计算、人工智能等先进技术的农业管理系统。
智慧城市大屏
智慧城市大屏系统是综合运用新一代信息技术,对城市运行各类数据进行整合、展示、分析的平台,在城市管理与决策中发挥着关键作用。
关于我们
系统演示
四川佳联艾曼科技平台
通过先进的自动化、智能化、数字化、AI算法大模型技术,为传统制造业提供创新解决方案,助力企业提升生产效率、降低运营成本,并实现可持续发展。
智能化
依托自研硬件与分拆式IOT平台,加速实现制造业智能化转型
数字化
利用数据中台与低代码平台,高效打通数据流,快速构建并发布业务系统应用
算法化
视频与数据算法赋能,挖掘数据价值,助力企业决策优化与转化
9289
客户数量
218
w+
接入设备
268
传输协议
60
亿+
传输数据
平台生态
我们始终致力于为不同行业的客户提供量身定制的解决方案。在过去的发展历程中,我们成功帮助了99+家公司实现转型升级,这些公司涵盖了十几个不同的行业,包括互联网与科技、电子商务与零售、传统制造业与工业、医疗与健康、房地产与服务业等等。
智能产品介绍
全方位助力企业AI数智化转型
硬件平台
物联网平台
数据中台
数字孪生
低代码平台
EMES系统
算法分析
AI大模型
硬件平台
拥有全自研的、种类丰富的硬件产品线,致力于不断优化与创新
物联网平台
一个高度可扩展的物联网平台,满足多样化的应用需求并持续推动技术创新与发展
数据中台
通过清洗并同步打通数据,我们赋能数据资产,实现其最大价值
数字孪生
我们利用三维可视化技术,让数据得以全方位、直观地展现
低代码平台
通过数据计算挖掘其价值,为决策提供有力辅助
EMES系统
从CRM、ERP、MES、WMS、TMS等系统全面集成,优化企业流程,助力数字化转型。
算法分析
低成本、拖拉拽式的快速开发工具,助力各业务系统高效生成
AI大模型
使设备、工艺、流程及费用管理更加人性化,助力决策优化
产品结构
灵活可扩展,可根据客户需求进行定制和优化
为什么选择我们
全链路自研产品、专业团队、丰富项目经验,提供优质服务,助您轻松实现AI数智化转型
全链路自研产品
我们提供从硬件驱动到数据采集的全链路解决方案,依托拓展性IOT平台、数据中台与低代码技术快速构建业务系统,结合虚幻引擎实现数字孪生展示,并运用AI算法挖掘数据价值,助力企业高效决策
专业团队服务
我们拥有从电路设计、固件开发、协议转换、边缘计算、IOT平台构建、数字孪生技术、大数据中台管理到低代码开发及AI算法计算的全方位工程师团队,提供全链路技术支撑
丰富的项目经验
我们提供从售前案例展示、功能梳理、价格填报、方案设计,到硬件采购、现场实施、软件开发、落地交付、使用培训及售后维保的全方位服务,已成功在16+行业完成项目交付与落地
优质的在线服务
我们助力企业高效落地资源业务项目,孵化并推广产品,提供全天候托管式在线服务,以最大化企业资源利用效率
期待与您合作
让设备更智能,让数据产生价值
缩短应用开发时间
50%
降低运营维护成本
40%
产品智能化升级
24H
服务开发者
380+